½ðÄê»ácom

jinnianhui¹ÙÍø - ½ðÄê»á

ÐÂÎŶ¯Ì¬

News & Trends
¿ªÆôÊý×Ö»¯×ªÐ͵ÚÒ»²½¡ª¡ªÊ¡×Éѯ¹«Ë¾×ÔÖ÷Ñз¢Éè¼Æ¡°ÖÇ»Ûı»®¡±Æ½Ì¨
jinnianhui¹ÙÍø - ½ðÄê»á

2021-09-13

jinnianhui¹ÙÍø - ½ðÄê»á

´Î

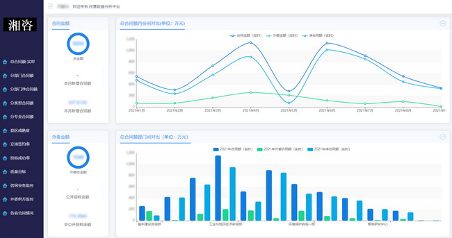
9ÔÂ9ÈÕ£¬£¬£¬£¬£¬£¬£¬ÓÉÊ¡×Éѯ¹«Ë¾×ÔÖ÷Ñз¢Éè¼ÆµÄ¡°Ä±»®Êý¾ÝÆÊÎöƽ̨¡±£¨Ï³ơ°Æ½Ì¨¡±£©ÕýʽÉÏÏß¡£¡£¡£¡£¡£ ¡£¡£Æ½Ì¨ÔÚ¹«Ë¾°ì¹«ÓëÓªÒµÖÎÀíϵͳµÄ»ù´¡ÉÏʵÏÖÁËÉú²úı»®Êý¾ÝµÄÕûºÏ¡¢ÆÊÎö¡¢ÊµÊ±¼à²âÓëÕ¹Íû£¬£¬£¬£¬£¬£¬£¬ÕæÕýÍê³ÉÁËÓɹŰåÏßÏ¡°Í³¼ÆÆÊÎöÖÎÀí¡±Ïò¸ü¸ß½×µÄÏßÉÏ¡°Êý×Ö»¯¶¯Ì¬ÖÎÀí¡±µÄ¿çԽתÐÍ¡£¡£¡£¡£¡£ ¡£¡£

ƽ̨ÒÔ¡°ÖÇ»Ûı»®¡±ÎªÖ÷Ïߣ¬£¬£¬£¬£¬£¬£¬¼¯Ä±»®Êý¾Ý×Ô¶¯Í³¼ÆÆÊÎö¡¢×ÉѯӪҵȫÁ÷³Ìʵʱ¼à¿Ø¡¢Ä±»®×´Ì¬¶¯Ì¬¿ÉÊÓ»¯ÓÚÒ»Ì壬£¬£¬£¬£¬£¬£¬Ö§³Ö¹«Ë¾ÊµÏÖı»®Êý¾Ý×Ô¶¯ÊÕÂÞ¡¢°å¿é¼à¿Ø²¿·Ö»¥Áª¡¢ÓªÒµÆÊÎöÖÜȫͳ³ïµÈÄ¿µÄ¡£¡£¡£¡£¡£ ¡£¡£Æ½Ì¨½«»ã¾ÛÖÖÖÖÐÍı»®Êý¾Ý£¬£¬£¬£¬£¬£¬£¬Æ¾Ö¤12¸öά¶ÈÀ´Í³¼ÆÆÊÎö¡¢Ö±¹ÛչʾӪҵı»®ÇéÐΣ¬£¬£¬£¬£¬£¬£¬¶ÔÊý¾ÝÖð²½Ï¸»¯¡¢ÉîÈëÆÊÎö£¬£¬£¬£¬£¬£¬£¬²¢Îª¿ÆÑ§Ô¤ÅÐδÀ´Éú²úı»®×ßÊÆÌṩÁ˿ɿ¿ÒÀ¾Ý¡£¡£¡£¡£¡£ ¡£¡£

jinnianhui¹ÙÍø - ½ðÄê»á

jinnianhui¹ÙÍø - ½ðÄê»á

Ïà½ÏÓڹŰåµÄÏßÏÂӪҵͳ¼ÆÆÊÎö£¬£¬£¬£¬£¬£¬£¬Æ½Ì¨µÄÆæÒìÓÅÊÆÔÚÓÚʹÓÃÏßÉÏÊÖÒÕÖ§³Ö¿ª·¢ÁËÁ¢ÏîǩԼÂÊ¡¢×ÉѯӪҵ¼à¿Ø¡¢¸÷Ê¡ÌõÔ¼ÇéÐεÈÐÂÄ£¿£¿£¿£¿£¿£¿£¿é£¬£¬£¬£¬£¬£¬£¬¸»ºñÁËÊý¾ÝÆÊÎöµÄÄÚÈݺͷ½·¨£¬£¬£¬£¬£¬£¬£¬²¢Í¨¹ýÌõÔ¼¶îͳ¼ÆÆÊÎöµÄ·Ö²¿·Ö¡¢·ÖÀàÐÍ¡¢·Öרҵϸ»¯£¬£¬£¬£¬£¬£¬£¬Ê¹Ä±»®Êý¾Ýͳ¼ÆÆÊÎöЧÂÊÓÐÁËÖʵı¼ÌÚ¡£¡£¡£¡£¡£ ¡£¡£±ðµÄ£¬£¬£¬£¬£¬£¬£¬Ê¹ÓÃÊý¾Ý¿â½á¹¹ÓëÏà¹ØËã·¨£¬£¬£¬£¬£¬£¬£¬ÔÚ¼«ºéÁ÷ƽÉϽâ¾öÁË´ó¶îÌõÔ¼½ð¶îͳ¼ÆÒ×ÍÉ»¯µÄÎÊÌ⣻£»£»£»£»£»£»£»½«Ëã·¨Óë¿ÆÑ§»¯µÄͳ¼ÆÆÊÎöÒªÁìÏàÍŽᣬ£¬£¬£¬£¬£¬£¬½øÒ»²½ÍØ¿íÁËı»®Êý¾ÝµÄÆÊÎöά¶È£¬£¬£¬£¬£¬£¬£¬Îª¹«Ë¾¿ÆÑ§¾öÒéµÓÚ¨Á˼áʵ»ù´¡¡£¡£¡£¡£¡£ ¡£¡£

ÏÂÒ»½×¶Î£¬£¬£¬£¬£¬£¬£¬¹«Ë¾½«½øÒ»²½ÍêÉÆÉú²úı»®Ä£¿£¿£¿£¿£¿£¿£¿éµÄͳ¼ÆÆÊÎö·½·¨£¬£¬£¬£¬£¬£¬£¬Íƶ¯µ³Èº¡¢ÈËÁ¦¡¢²ÆÎñ¡¢ºóÇÚµÈÄ£¿£¿£¿£¿£¿£¿£¿éÊý¾ÝʵÏÖÊý×Ö»¯ÖÎÀí£¬£¬£¬£¬£¬£¬£¬ÒÔÊý¾ÝµÄÓÐÓÃÇý¶¯À´Ò»Ö±ÌáÉý¹«Ë¾ÕûÌåÊý×Ö»¯ÖÎÀíµÄÓÐÓÃÐÔ£¬£¬£¬£¬£¬£¬£¬Í¨¹ý´òÔì¡°ÖÇ»ÛÍøÂ硪¡ªÖÇÄÜÆÊÎö¡ª¡ª¿ÆÑ§¾öÒ顱µÄÒ»Ì廯ÖÎÀíģʽÀ´¸ßЧ¸³Äܹ«Ë¾×ÉѯӪҵÁ¢Ò죬£¬£¬£¬£¬£¬£¬Íƶ¯¹«Ë¾Êý×Ö»¯×ªÐ͸ßÖÊÁ¿Éú³¤¡£¡£¡£¡£¡£ ¡£¡£


¡¾ÍøÕ¾µØÍ¼¡¿¡¾sitemap¡¿